One of the key tasks in creating a functional SECAP, for the small municipalities in the Westfjords, is accounting for the emissions of each municipality (their own operation) through green accounting. Although a legal obligation, this practice has been lacking in routine and quality.

Hence, it has not provided any substantial database to identify the key sources of emissions. Without that data one cannot identify where the opportunities to decrease emissions lie or follow any progress. In this way functional green accounting is a precondition for estimating energy balance and its emissions, setting goals for reduction, and monitor progress.

Early in the RECET project WRDO discovered this lack of data and when asked municipality staff, from different municipalities, blamed it univocally on two things:

  • The green data had hitherto been dragged out of the financial accounting manually in a very time-consuming manner, without any clear picture for what end the data was collected

  • This process took place once a year for the previous year. Hence the data did not have any other management value for the municipality, because it was already outdated. For instance, one can identify irregularities in operation through green data stream i.e. when the energy consumption of a water pump rises suddenly. But when you collect these numbers retrospectively the irregularity is discovered earlier through other means, i.e. the billing of the power supplier or a leak is discovered in the waterpipe system.

Those facts led WRDO to look for a digital solution for the municipalities that would largely be automatic and deliver reliable relevant data in real time. This WRDO found in Klappir sustainability platform. Simply put, Klappir install a direct data stream from the suppliers of the municipalities to the platform, which is accessible to each municipality and where they can monitor in detail the sources of their emissions. The details go down to individual vehicles or houses, or certain spheres of operations (like education or kindergartens) and give impressive opportunity for data crushing for general management as well as green management.

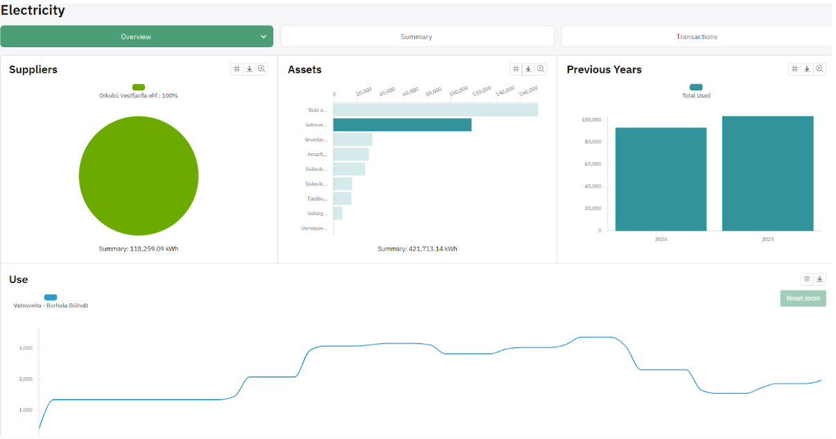
Examples from the Klappir, sustainability platform:

Energy consumption of one water pump in a village in the Westfjords, the rise in use late year 2024 was discovered through the billing a few months later, the leak repaired in the spring explaining the sink.

Of course, it is always useful to have the big picture as well, which is provided through a dashboar

The big picture for one municipality in the Westfjords, total emissions top left. Data streams for hot and cold water are still being implemented.

The implementation of the Klappir systems started early 2025 and WRDO has had to deal with some difficulties on the way. When municipalities are small, and the region rural the suppliers tend to be small as well, and small suppliers often don’t have advanced computer systems that are ready to connect to a data platform.

In the autumn months WRDO has been holding workshops with the municipalities individually furthering the implementation of the digital platform. WRDO has also organized meetings between key suppliers, Klappir and the municipalities in order establish the relevant data connections in energy and waste management.

Webinar on the Energy Transition of Small Fishing Vessels

On the 3rd of April 2025, WRDO and Eimur hosted a webinar on the energy transition of small fishing vessels.

The event brought together experts, stakeholders, and fishermen to discuss technical solutions, regulatory frameworks, and the social impacts of electrifying the small-boat fleet. The webinar was opened by the Icelandic minister for the environment, energy and climate, who emphasized the government’s willingness to engage in dialogue on supporting energy transitions in the fisheries sector.

Discussions highlighted that viable technical solutions for electrifying small boats already exist, particularly for vessels operating close to shore. However, higher investment costs remain a key barrier, underlining the need for public support, continued innovation, and targeted incentives. Participants also stressed the importance of considering different fishing areas and methods, as well as the parallel development of charging infrastructure in ports.

Beyond technical and economic aspects, the webinar addressed the broader societal impacts of the transition, including opportunities for coastal communities and the need to ensure that more vulnerable regions are not left behind. The event demonstrated that successful energy transitions in the small-boat fleet will require close cooperation between government, municipalities, ports, fishers, and industry.

WRDO and Eimur thank all participants for their contributions. Work within RECET will continue with further stakeholder dialogue and efforts to enable the first electric small fishing vessels to operate in Iceland.

Download the PDF version